안녕하세요 테슬라 모델3 롱레인지 오너 수쑹입니다.
저는 2020년 11월에 차량을 인도받아서 현재 2년 넘게 운용 중에 있습니다.
차를 구매할 때 고려했던 요소 중 하나가 바로 기술력이었습니다. 전기차 중에서도 기술력이 가장 뛰어난 것으로 손꼽히던 게 바로 테슬라였죠. 지금이야 많은 자동차회사의 기술력이 발전했지만, 아마 아직까지도 자율주행면에서는 테슬라가 앞서있는 것으로 알고 있습니다.

다른 자율주행 개발 업체들은 라이다 센서를 이용한 거리측정이나 레이더 및 카메라를 이용해서 자율주행을 실현하고자 하지만, 현재 테슬라는 카메라만으로 자율주행을 가능하게 하겠다고, 달린 레이더까지도 비활성화하려고 하고 있습니다. 그만큼 시각자료를 사용한 자율주행에 자부심을 가지고 있는 것 같습니다.
본 포스팅은 테슬라의 오토파일럿에 대해 포스팅하고, 제가 경험한 오토파일럿에 대해 말씀드리도록 하겠습니다.
테슬라의 차량에는 기본적으로 오토파일럿이 탑재되어 있습니다. 자율주행이라고 할 수 있는 옵션은 FSD(Full Self Driving)라고 하는 추가 옵션이 있습니다.
기본 오토파일럿의 경우, 크루즈 기능 및 차량 간격 유지 차선 유지의 기능을 하고 있으며, FSD는 NOA라고 하는 내비게이션에 기반한 오토파일럿으로 목적지까지 주행이 가능한 기술을 말합니다.
하지만 이 옵션이 거의 천만 원 가까이 합니다. 하지만 아직 완전히 가능한 기능은 아니어서 아직 우리나라에서는 신호등 인식이 가능하지 않지만 언젠가는 가능해지겠죠.
최근에는 이런 신호등 인식과 표지판 인식 등의 시내주행의 기능을 제외한 FSD 기능들만을 뽑아 EAP(Enhanced Autopilot)라는 옵션을 FSD의 절반값에 판매중이죠.
언젠가 가능하게 될 FSD를 기대하며 FSD를 사느냐, 아니면 현재 쓸 수 있는 기능만 모아놓은 EAP를 사느냐의 고민이 있겠지만, 저는 기본으로 타고 다닙니다.
무료로 가능하게 해준다면야 '감사합니다'하고 받겠지만, 너무 비싸요. 사실 생각해보면 얼마나 쓸까 싶기도 하고, 지금 사용하는 오토파일럿에도 너무 만족하고 있습니다.
특히 이번 여름휴가에서 피곤한 몸을 이끌고 집으로 돌아올 때, 거의 90%를 오토파일럿으로 주행했습니다. 고속도로를 타고 장거리를 이동한 것도 있지만, 제가 너무 피곤해서 거의 반쯤 눈을 감다시피 운전을 했었거든요. 만약 이렇게 너무 피곤하시면 한숨 주무시고 가는 것을 추천합니다.

위 표를 보시면 제주도에서 4시쯤 출발해서 배를 타고 여수항에 도착한 것이 밤 10시 40분이었습니다. 배도 시끄럽고 잠을 자면서 쉴만한 환경이 아니라 너무 피곤했습니다. 제 체력을 과신한 것입니다.
아무튼 여수에 도착해서 빨리 가야겠다는 마음에 무작정 출발했습니다. 여수 수퍼차저도 있었지만 배터리가 어느 정도 남아서 순천 수퍼차저로 이동해서 30분정도 충전하면서 잠을 잤습니다. 충전 후에 얼른 출발하고 아래의 경로로 천안까지 갔죠.

순천 수퍼차저에서 잠을 잤는데도 너무 피곤해서, 감겨오는 눈을 붙잡고 운전했습니다. 긴장은 긴장대로 되는데, 졸음은 또 졸음대로 와서 저를 믿지 못하겠다는 생각이 들었습니다. 일단 오토파일럿을 켜고 그냥 차가 운전 잘하나 지켜보기만 했습니다. 물론 손은 핸들에 얹고 언제든 브레이크를 잡을 수 있도록 브레이크에 발을 올려놓고요.

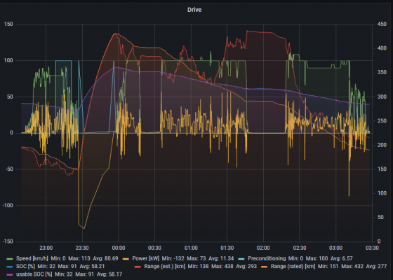
위의 그림에서 보시면 연녹색으로 표시된 초록색 그래프가 속도 그래프인데, 100km로 일정하게 가는 구간이 오토파일럿으로 주행한 구간입니다. 중간중간에 속도 변화가 보이는 건 앞차와의 간격 유지 때문에 오토파일럿이 속도를 줄인 구간이죠.
100km 위로 잠깐 오른 구간은 제가 뭐 추월한다고 오토파일럿 풀고 추월한 구간일 거예요. 올라가는데 2차로 고속도로 구간이 많아서 화물차들을 추월해가다 보니 중간중간 풀게 되더라구요.
속도가 0인 구간은 휴게소에서 쉰 구간입니다. 너무 졸려서 휴게소에서 커피도 마시고 체조를 하는 등 갖은 노력을 다 했습니다.
혹시 오토파일럿이 100km로 고정된다고 오해하실 까봐 덧붙이자면, 제한속도 위로도 속도 조절이 가능합니다. 저는 다만 안전하게 집에 가고 싶어서 100km로 2차로로 달렸습니다.
다행히 오토파일럿 덕분에 무사귀환 했습니다. 정말 저 날은 오토파일럿이 없었으면 집에 못 왔을 것 같습니다. 그냥 휴게소에서 하룻밤 자고 갔을 겁니다.
많은 분들이 크루즈나 HAD, 오토파일럿 같은 기능들을 사용하시겠지만 이를 이용함에 있어 발생하는 모든 책임은 아직까지 운전자에게 있습니다.
제가 피곤한 상태에서 오토파일럿을 써서 무사귀환하기는 했지만, 모든 운전자 여러분들. 피곤할 때는 꼭 충분한 휴식과 충분한 산소 공급으로 안전운전하세요!
EV라운지 파트너 필진 수쑹 evlounge@donga.com
저는 2020년 11월에 차량을 인도받아서 현재 2년 넘게 운용 중에 있습니다.
차를 구매할 때 고려했던 요소 중 하나가 바로 기술력이었습니다. 전기차 중에서도 기술력이 가장 뛰어난 것으로 손꼽히던 게 바로 테슬라였죠. 지금이야 많은 자동차회사의 기술력이 발전했지만, 아마 아직까지도 자율주행면에서는 테슬라가 앞서있는 것으로 알고 있습니다.

다른 자율주행 개발 업체들은 라이다 센서를 이용한 거리측정이나 레이더 및 카메라를 이용해서 자율주행을 실현하고자 하지만, 현재 테슬라는 카메라만으로 자율주행을 가능하게 하겠다고, 달린 레이더까지도 비활성화하려고 하고 있습니다. 그만큼 시각자료를 사용한 자율주행에 자부심을 가지고 있는 것 같습니다.
본 포스팅은 테슬라의 오토파일럿에 대해 포스팅하고, 제가 경험한 오토파일럿에 대해 말씀드리도록 하겠습니다.
테슬라의 차량에는 기본적으로 오토파일럿이 탑재되어 있습니다. 자율주행이라고 할 수 있는 옵션은 FSD(Full Self Driving)라고 하는 추가 옵션이 있습니다.
기본 오토파일럿의 경우, 크루즈 기능 및 차량 간격 유지 차선 유지의 기능을 하고 있으며, FSD는 NOA라고 하는 내비게이션에 기반한 오토파일럿으로 목적지까지 주행이 가능한 기술을 말합니다.
하지만 이 옵션이 거의 천만 원 가까이 합니다. 하지만 아직 완전히 가능한 기능은 아니어서 아직 우리나라에서는 신호등 인식이 가능하지 않지만 언젠가는 가능해지겠죠.
최근에는 이런 신호등 인식과 표지판 인식 등의 시내주행의 기능을 제외한 FSD 기능들만을 뽑아 EAP(Enhanced Autopilot)라는 옵션을 FSD의 절반값에 판매중이죠.
언젠가 가능하게 될 FSD를 기대하며 FSD를 사느냐, 아니면 현재 쓸 수 있는 기능만 모아놓은 EAP를 사느냐의 고민이 있겠지만, 저는 기본으로 타고 다닙니다.
무료로 가능하게 해준다면야 '감사합니다'하고 받겠지만, 너무 비싸요. 사실 생각해보면 얼마나 쓸까 싶기도 하고, 지금 사용하는 오토파일럿에도 너무 만족하고 있습니다.
특히 이번 여름휴가에서 피곤한 몸을 이끌고 집으로 돌아올 때, 거의 90%를 오토파일럿으로 주행했습니다. 고속도로를 타고 장거리를 이동한 것도 있지만, 제가 너무 피곤해서 거의 반쯤 눈을 감다시피 운전을 했었거든요. 만약 이렇게 너무 피곤하시면 한숨 주무시고 가는 것을 추천합니다.

위 표를 보시면 제주도에서 4시쯤 출발해서 배를 타고 여수항에 도착한 것이 밤 10시 40분이었습니다. 배도 시끄럽고 잠을 자면서 쉴만한 환경이 아니라 너무 피곤했습니다. 제 체력을 과신한 것입니다.
아무튼 여수에 도착해서 빨리 가야겠다는 마음에 무작정 출발했습니다. 여수 수퍼차저도 있었지만 배터리가 어느 정도 남아서 순천 수퍼차저로 이동해서 30분정도 충전하면서 잠을 잤습니다. 충전 후에 얼른 출발하고 아래의 경로로 천안까지 갔죠.

순천 수퍼차저에서 잠을 잤는데도 너무 피곤해서, 감겨오는 눈을 붙잡고 운전했습니다. 긴장은 긴장대로 되는데, 졸음은 또 졸음대로 와서 저를 믿지 못하겠다는 생각이 들었습니다. 일단 오토파일럿을 켜고 그냥 차가 운전 잘하나 지켜보기만 했습니다. 물론 손은 핸들에 얹고 언제든 브레이크를 잡을 수 있도록 브레이크에 발을 올려놓고요.

위의 그림에서 보시면 연녹색으로 표시된 초록색 그래프가 속도 그래프인데, 100km로 일정하게 가는 구간이 오토파일럿으로 주행한 구간입니다. 중간중간에 속도 변화가 보이는 건 앞차와의 간격 유지 때문에 오토파일럿이 속도를 줄인 구간이죠.
100km 위로 잠깐 오른 구간은 제가 뭐 추월한다고 오토파일럿 풀고 추월한 구간일 거예요. 올라가는데 2차로 고속도로 구간이 많아서 화물차들을 추월해가다 보니 중간중간 풀게 되더라구요.
속도가 0인 구간은 휴게소에서 쉰 구간입니다. 너무 졸려서 휴게소에서 커피도 마시고 체조를 하는 등 갖은 노력을 다 했습니다.
혹시 오토파일럿이 100km로 고정된다고 오해하실 까봐 덧붙이자면, 제한속도 위로도 속도 조절이 가능합니다. 저는 다만 안전하게 집에 가고 싶어서 100km로 2차로로 달렸습니다.
다행히 오토파일럿 덕분에 무사귀환 했습니다. 정말 저 날은 오토파일럿이 없었으면 집에 못 왔을 것 같습니다. 그냥 휴게소에서 하룻밤 자고 갔을 겁니다.
많은 분들이 크루즈나 HAD, 오토파일럿 같은 기능들을 사용하시겠지만 이를 이용함에 있어 발생하는 모든 책임은 아직까지 운전자에게 있습니다.
제가 피곤한 상태에서 오토파일럿을 써서 무사귀환하기는 했지만, 모든 운전자 여러분들. 피곤할 때는 꼭 충분한 휴식과 충분한 산소 공급으로 안전운전하세요!
EV라운지 파트너 필진 수쑹 evlounge@donga.com






![[신차 시승기]길 위의 맹수, 두 얼굴 가진 그랜드 투어러](https://dimg.donga.com/a/300/190/90/1/wps/EVLOUNGE/IMAGE/2025/08/23/132239736.2.jpg)